
Omniのダッシュボードレベルを一段上げる、KPIチャートを試してみた
2025.10.28
こんにちは、業務効率化ソリューション部のikumiです。
今回は、Omniで利用できるチャートタイプの『KPIチャート』を試してみたので、その内容について記載いたします。
KPIチャート
KPIチャートを使うことで、重要指標の強調など、カスタマイズ性の高いダッシュボードタイルを配置することが可能です。KPIチャートには以下のオプションが用意されています。
- 単一の値
- 比較
- 進捗
- トレンドチャート
- テキスト
- 画像
単一の値
- 単一の値は、以下のように特定の指標を強調表示する表現方法です

- 表示したい指標を選択したあと、KPIチャートオプションを選択すると、デフォルトで単一の値が表示されます
- Value:表示する指標
- Title:指標のタイトル
- Row:表計算結果から取得する列順

- Rowの設定オプションとしては、行の最初、行の最後、といったオプションを選択できます
- 例えば以下のケースだと、それぞれ対応する列はこのようになります

- 例えば以下のケースだと、それぞれ対応する列はこのようになります
比較
- 比較は、以下のように2つの数値の変化率を表現する方法です

- KPIチャートに、
Comparison(比較)の要素を追加し、ConfigureのValueに表示したい値、CompareのValueに比較したい値をセットします

- ここでも、Rowの考え方は、表にした時にどの行から値を持ってくるかを選択します
- 今回のケースは、Yearを降順にし、最初の行(1st)をConfigureに、2行目(2nd)をCompareに設定することで前年比に設定

- 今回のケースは、Yearを降順にし、最初の行(1st)をConfigureに、2行目(2nd)をCompareに設定することで前年比に設定
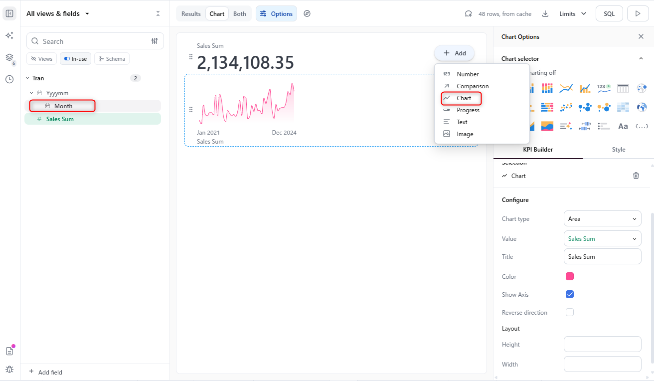
トレンドチャート
- トレンドチャートは、以下のように時系列のトレンドグラフを表示します

- KPIチャートに
Chartを追加し、フィールド一覧から横軸に設定する時間ディメンションを選択、Valueにトレンドを表示したい指標を設定します

- 設定画面上では横軸の設定項目は表示されていませんが、こちらも選択した列の計算結果に基づいてグラフが表示されます

進捗
- 進捗は、以下のように目標に対する進捗割合を表現する方法です

- KPIチャートに
Progressを追加し、ConfigureのValueに実績の値、CompareのValueに目標値をセットします

テキスト
-テキストは、KPIチャートに任意のテキストを組み込めます

- KPIチャートに
Textを追加し、Textに任意のテキストを入力します

- markdown形式に対応しているので、比較的自由なテキストを入れることができます

画像
- KPIチャートに
Imageを追加し、Urlに画像URLを入れることで、画像を追加することも可能です

補足
- 各要素の削除は、削除したい要素を選択した後、ゴミ箱マークをクリックすることで削除が可能です

KPIチャートを使ったダッシュボード
- 最終的にこんな見た目のダッシュボードを作ることができました!

さいごに
いかがでしたでしょうか?結構簡単にカッコイイダッシュボードが作れますよね。他のBIだとグラフをいくつも組み合わせないと同様のチャートが作れなかったりしますが、Omniでは簡単に作成できたのでかなり感動しました。これならダッシュボードの作成が慣れていない方も安心です!









