リージョナルNAT GatewayがAWSマネジメントコンソールから操作できるようになったのでIPAMとの連携をしてみた
リージョナルNAT Gatewayをマネジメントコンソールで操作したい
こんにちは、のんピ(@non____97)です。
皆さんリージョナルNAT Gatewayをマネジメントコンソールで操作したいなと思ったことはありますか? 私はあります。
先日、リージョナルNAT GatewayがGAされました。
ただし、GAされたタイミングではAWS CLIやAWS SDKのみでしか操作できず、AWSマネジメントコンソール上では操作はできませんでした。
「まだまだAWSマネジメントコンソールから操作できるようになるのには時間がかかるのかな」
と思っていると、GAされた翌日投稿されたAWS Blogsの記事にAWSマネジメントコンソールからリージョナルNAT Gatewayを操作している画面キャプチャがあるではないですか。
これは嬉しいですね。
ただ、リージョナルNAT GatewayをAWSマネジメントコンソールから操作するだけは面白くありません。
以下記事で紹介されているようにリージョナルNAT GatewayとIPAMを連携させて、リージョナルNAT Gatewayに割り当てられるElastic IPアドレスを指定した範囲に絞り込んでみます。
「外部連携先のAllow Listがあり、割り当てられるIPアドレス範囲を固定化したい。リージョナルNAT Gatewayの自動割り当て機能も使いたい。」という場合に刺さるでしょう。
以降紹介します。
いきなりまとめ
- リージョナルNAT Gatewayがマネジメントコンソールから操作できるようになった
- AWS CLI v2でも操作可能になった
- リージョナルNAT Gatewayの自動割り当て機能を使いつつ、割り当てられるIPアドレス範囲を固定化したい際にはIPAMを使用しよう
- IPAMポリシーを用いることで、指定したリージョンのリージョナルNAT Gatewayへ強制的にIPAMプールのCIDRブロック内のIPアドレスを割り当てることが可能
- アベイラビリティモードが自動割り当てのリージョナルNAT Gatewayを削除すると、Elastic IPアドレスが自動で解放される
やってみた
検証環境
検証環境は以下のとおりです。

先日投稿したリージョナルNAT GatewayのGA記事のものをそのまま使用します。
現在のIPAMの確認
まず、現在のIPAMの確認をします。
私の環境ではパブリックとプライベートの2種類のIPAMスコープを作成しています。

パブリックスコープダッシュボードは以下のとおりです。

既存のリージョナルNAT Gatewayが存在しており、Elastic IPアドレスを1つ関連づけているため、リソースCIDRタイプでEIPが1と表現されていますね。
プライベートスコープダッシュボードは以下のとおりです。

CIDRブロックを持っているリソース数や重複しているCIDR数が分かりますね。
Public IP Insightsは以下のとおりです。

先述の通り、既存のリージョナルNAT Gatewayが存在しており、Elastic IPアドレスを1つ関連づけています。このIPアドレスの扱いとしてはサービスマネージドIPであり、Amazon所有EIPとは別物のようです。
そのため、EIP使用状況のグラフのメトリクスは現在いずれも0を指しています。
IPAMプールの作成
それでは、IPAMプールを作成して、リージョナルNAT Gatewayに割り当てたいElastic IPアドレスのCIDRブロックを設定します。
パブリックスコープを選択してプールを作成をクリックします。

プール階層を選択します。

今回は上位のIPAMプールは存在しないため、ソースはIPAMスコープになります。
また、us-east-1のリージョナルNAT Gatewayに割り当てたいため、ロケールはus-east-1で、サービスEC2 (EIP/VPC)としました。
パブリックIPソースAmazon 所有としていますが、BYOIPもできるので、オンプレで使用していたIPアドレスを引き続き使用したい場合も問題ありません。
プロビジョニングするCIDRブロックのサブネットマスクは/29としました。EIPをどの程度スケールさせたいかでサブネットマスクの値は調整すると良いでしょう。

プールを作成をクリックすると、CIDRのプロビジョニングが開始されます。

現在は保留中のプロビジョンとなっています。

1分ほど待つとプロビジョン済みとして3.41.135.112/29が割り当てられました。

割り当てられたCIDRブロックはプールの詳細タブからも確認できます。利用可能なIPが8となっていますね。

ちなみに、このタイミングでElastic IPアドレスをマネジメントコンソールから割り当てようとすると、作成したIPAMプールを指定できるようになっていました。

IPAMポリシーの作成
続いて、リージョナルNAT GatewayとIPAMプールを関連づけるため、IPAMポリシーを作成します。
IPAMポリシーは指定したリソースタイプを使用する際に、強制的にIPAMプールからIPアドレスを割り当てる機能です。
IPAMポリシーが適用されたアカウントでパブリックIPアドレスを必要とするAWSリソースを作成する場合は以下のような挙動で割り当てを行います。
- IPAMがポリシールールを順番にチェックする
- ルールがリソースタイプと一致する場合、IPAMが指定されたプールからIPアドレスを割り当てる
- プールが空でオーバーフローが有効になっている場合、Amazon所有のIPアドレスを割り当てる
- 一致するルールがない場合は、デフォルトの動作が適用される
参考 : Define public IPv4 allocation strategy with IPAM policies - Amazon Virtual Private Cloud
実際に試してみましょう。
Create policyをクリックします。

ポリシー名と関連付けたいIPAM IDを選択して、Create policyをクリックします。

IPAMポリシーの作成が完了しました。

割り当てルールを作成します。Create allocation rulesをクリックします。

割り当て対象のリソースが存在するリージョンとリソースタイプ、IPAMプールを選択してCreate allocation rulesをクリックします。

ちなみにリソースタイプは現状以下2種類をサポートしています。
- EIP
- リージョナルNAT Gateway

割り当てルールの作成が完了しました。

これでリージョナルNAT Gatewayを自動割り当て = Elastic IPアドレスを明示的に指定せずに作成してもIPAMプールからIPアドレスを割り当ててくれるようになります。
リージョナルNAT Gatewayの作成
リージョナルNAT Gatewayを作成しましょう。
アベイラビリティモードでリージョナル、Elastic IP割り当て方法で自動を選択してリージョナルNAT Gatewayを作成します。

ちなみにマニュアルを選択した場合は各AZごとにElastic IPアドレスを選択できるようになります。

リージョナルNAT Gatewayの作成が開始されました。

今までAWSマネジメントコンソール上で確認できなかったアベイラビリティモードやEIP割り当ての方法が確認できるようになりました。
IPアドレスタブでのリロードボタンを押して待っていると、関連付けが始まりました。

リージョナルNAT Gatewayの作成を開始をして2分ほどで1つ目のElastic IPアドレスの割り当てが完了しました。3.41.135.112はIPAMプールの3.41.135.112/29内のIPアドレスですね。

さらに数十秒後、もう一つのElastic IPアドレスの割り当ても完了しました。こちらもIPAMプールのCIDRブロック内のものです。

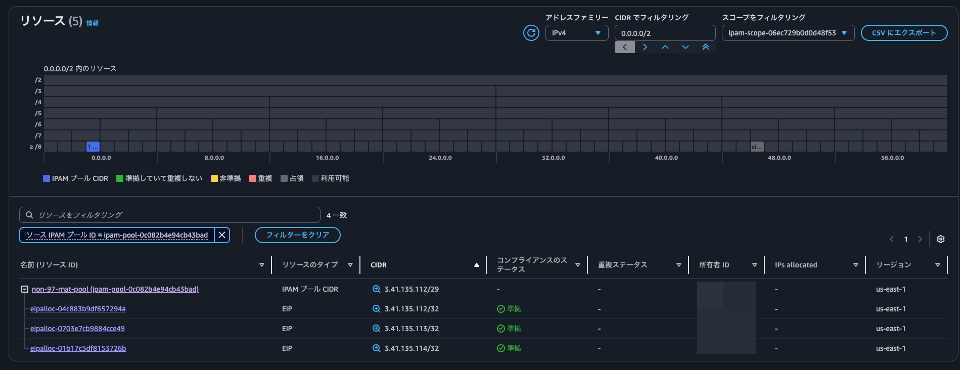
割り当てられたElastic IPアドレスを確認すると、アドレスプールがIPAMプールのIDとなっていました。

IPAMコンソールからIPAMプールを確認すると、リソースに割り当て済みのIPアドレスが全体の25%を占めていることが分かります。

また、リソースを確認すると、IPv4の世界でIPAMプールや既に割り当てられているIPアドレスをグラフィカルに表示できるようになっていました。


現在のPublic IP Insightsは以下のとおりです。サービスマネージドIPが1つから3つになっていますね。


us-east-1cにEC2インスタンスを追加した場合の挙動の確認
このまま終わるのも面白くないので、us-east-1cにEC2インスタンスを追加した場合の挙動の確認もしてみます。
14:17:47にEC2インスタンスを起動しました。
起動したEC2インスタンスで、以下のようにcheckip.amazonaws.comに1秒間隔でアクセスしてインターネットに出る際に使用しているIPアドレスを確認します。
$ while true; do
echo "$(date '+%Y/%m/%d %H:%M:%S') - $(curl -s --no-keepalive http://checkip.amazonaws.com)"
sleep 1
done
2025/11/21 05:33:02 - 3.41.135.112
2025/11/21 05:33:03 - 3.41.135.112
2025/11/21 05:33:04 - 3.41.135.112
2025/11/21 05:33:05 - 3.41.135.112
.
.
(以下略)
.
.
ひたすらにus-east-1bに関連づけられている3.41.135.112へ通信をしています。
また、リージョナルNAT Gatewayの状態も30秒ごとに確認します。
> while true; do
echo "-----"
date '+%Y/%m/%d %H:%M:%S'
aws ec2 describe-nat-gateways \
--nat-gateway-ids nat-13f42e2ece2fee424 \
--query '{NatGatewayAddresses : NatGateways[].NatGatewayAddresses[]}'
sleep 30
done
18分ほどすると、us-east-1cへの割り当てが開始され始めました。
.
.
(中略)
.
.
-----
2025/11/21 14:35:08
{
"NatGatewayAddresses": [
{
"AllocationId": "eipalloc-04c883b9df657294a",
"PublicIp": "3.41.135.112",
"AssociationId": "eipassoc-0333269b38fa14402",
"Status": "succeeded",
"AvailabilityZone": "us-east-1b",
"AvailabilityZoneId": "use1-az1"
},
{
"AllocationId": "eipalloc-0703e7cb9884cce49",
"PublicIp": "3.41.135.113",
"AssociationId": "eipassoc-0176000ff3dbda634",
"Status": "succeeded",
"AvailabilityZone": "us-east-1a",
"AvailabilityZoneId": "use1-az6"
}
]
}
-----
2025/11/21 14:35:42
{
"NatGatewayAddresses": [
{
"AllocationId": "eipalloc-04c883b9df657294a",
"PublicIp": "3.41.135.112",
"AssociationId": "eipassoc-0333269b38fa14402",
"Status": "succeeded",
"AvailabilityZone": "us-east-1b",
"AvailabilityZoneId": "use1-az1"
},
{
"AllocationId": "eipalloc-0703e7cb9884cce49",
"PublicIp": "3.41.135.113",
"AssociationId": "eipassoc-0176000ff3dbda634",
"Status": "succeeded",
"AvailabilityZone": "us-east-1a",
"AvailabilityZoneId": "use1-az6"
},
{
"Status": "associating",
"AvailabilityZone": "us-east-1c",
"AvailabilityZoneId": "use1-az2"
}
]
}
.
.
(中略)
.
.
このタイミングでEIPは生えてきていました。

なお、このElastic IPアドレスの割り当て先ENIの所有者は自AWSアカウントのものではないようです。AWSマネージドのVPCの世界なのでしょう。

割り当て開始から5分後、割り当てが完了しました。
.
.
(中略)
.
.
-----
2025/11/21 14:40:57
{
"NatGatewayAddresses": [
{
"AllocationId": "eipalloc-04c883b9df657294a",
"PublicIp": "3.41.135.112",
"AssociationId": "eipassoc-0333269b38fa14402",
"Status": "succeeded",
"AvailabilityZone": "us-east-1b",
"AvailabilityZoneId": "use1-az1"
},
{
"AllocationId": "eipalloc-0703e7cb9884cce49",
"PublicIp": "3.41.135.113",
"AssociationId": "eipassoc-0176000ff3dbda634",
"Status": "succeeded",
"AvailabilityZone": "us-east-1a",
"AvailabilityZoneId": "use1-az6"
},
{
"Status": "associating",
"AvailabilityZone": "us-east-1c",
"AvailabilityZoneId": "use1-az2"
}
]
}
-----
2025/11/21 14:41:31
{
"NatGatewayAddresses": [
{
"AllocationId": "eipalloc-04c883b9df657294a",
"PublicIp": "3.41.135.112",
"AssociationId": "eipassoc-0333269b38fa14402",
"Status": "succeeded",
"AvailabilityZone": "us-east-1b",
"AvailabilityZoneId": "use1-az1"
},
{
"AllocationId": "eipalloc-0703e7cb9884cce49",
"PublicIp": "3.41.135.113",
"AssociationId": "eipassoc-0176000ff3dbda634",
"Status": "succeeded",
"AvailabilityZone": "us-east-1a",
"AvailabilityZoneId": "use1-az6"
},
{
"AllocationId": "eipalloc-01b17c5df8153726b",
"PublicIp": "3.41.135.114",
"AssociationId": "eipassoc-0a6f0af2b5967a643",
"Status": "succeeded",
"AvailabilityZone": "us-east-1c",
"AvailabilityZoneId": "use1-az2"
}
]
}
割り当て済みのものから連番で3.41.135.114が割り当てられていますね。
curlの実行状況を確認すると、us-east-1cの割り当てが完了したタイミングで即座にus-east-1cに割り当てられたElasitc IPアドレスを用いて通信するようになっていました。
.
.
(中略)
.
.
2025/11/21 05:41:28 - 3.41.135.112
2025/11/21 05:41:29 - 3.41.135.112
2025/11/21 05:41:30 - 3.41.135.112
2025/11/21 05:41:31 - 3.41.135.112
2025/11/21 05:41:32 - 3.41.135.112
2025/11/21 05:41:33 - 3.41.135.112
2025/11/21 05:41:34 - 3.41.135.114
2025/11/21 05:41:35 - 3.41.135.114
2025/11/21 05:41:36 - 3.41.135.114
2025/11/21 05:41:37 - 3.41.135.114
2025/11/21 05:41:38 - 3.41.135.114
良い感じですね。
IPAMプールを確認すると、先ほどよりもリソースに割り当て済みのIPアドレス数が増加したことが分かります。

リソースからも追加で割り当てられたElastic IPアドレスを確認できました。

今までの検証を整理すると以下のとおりです。

なお、リージョナルNAT Gatewayを削除すると、自動でElastic IPアドレスも解放されました。



リージョナルNAT Gatewayの自動割り当て機能を使いつつ、割り当てられるIPアドレス範囲を固定化したい際にはIPAMを使用しよう
リージョナルNAT GatewayとIPAMの連携を試してみました。
リージョナルNAT Gatewayの自動割り当て機能を使いつつ、割り当てられるIPアドレス範囲を固定化したい際にはIPAMを使用しましょう。
この記事が誰かの助けになれば幸いです。
以上、クラウド事業本部 コンサルティング部の のんピ(@non____97)でした!







