
Claude Coworkの利用状況をGrafana Cloudで可視化してみた
はじめに
組織でAIツールの活用が進むと利用状況やコストの把握が運用上の課題になってきます。
Claude Coworkにはそのためのモニタリング機能があり、OpenTelemetry(OTel)イベントを外部のオブザーバビリティバックエンドに送信できます。
今回はGrafana Cloudをバックエンドとして、テレメトリデータの送信・可視化を試してみました。
Coworkのモニタリング機能
Coworkの組織設定UIからOTLPエンドポイントを設定すると、利用状況をOTel対応のバックエンドに送信できます。
利用にはTeamまたはEnterpriseプランが必要です。
設定項目は以下の3つです。
- OTLPエンドポイント: OTelコレクターのURL
- OTLPプロトコル:
http/jsonまたはhttp/protobufから選択 - OTLPヘッダー: 認証用のヘッダー(例:
Authorization=Bearer your-token)
取得できるイベント
Coworkから送信されるOTelイベントは5種類です。
| イベント名 | 内容 |
|---|---|
user_prompt |
ユーザーが送信したプロンプト(長さ・内容) |
tool_result |
ツール実行の結果(ツール名・成否・実行時間) |
api_request |
Claude APIへのリクエスト(モデル・コスト・トークン数) |
api_error |
APIエラー情報(ステータスコード・リトライ回数) |
tool_decision |
ツール実行の許可/拒否判定 |
コスト管理ではapi_requestイベントが特に重要で、リクエストごとの推定コスト(cost_usd)やトークン数が記録されます。
各イベントにはsession.idやuser.emailなどの共通属性が付与され、prompt.idで1つのプロンプト処理に紐づくイベントを横断的に追跡できます。
各イベントの属性や標準属性の詳細は公式ドキュメントを参照してください。
やってみた
実際にGrafana CloudをOTLPバックエンドとして設定し、Coworkのテレメトリデータを確認してみます。
前提条件
以下の環境が整っていることを前提とします。
- Grafana Cloudアカウント(Free tierで可)
- Coworkが有効化済み
- 組織の所有者(Owner)権限
Grafana Cloud側の準備
Grafana Cloudにログインし、OTLPの接続情報を取得します。
- Grafana Cloud Portalにログイン
- スタックのOverviewからOpenTelemetryタイルの
Configureをクリック - 画面の指示に従いトークンを生成
生成が完了するとOTEL_EXPORTER_OTLP_ENDPOINTとOTEL_EXPORTER_OTLP_HEADERSの値が表示されます。この2つをCoworkの設定に使います。

Cowork側の設定
組織設定画面からCoworkのモニタリングセクションを開き、Grafana Cloudで取得した値を入力します。
- OTLPエンドポイント:
OTEL_EXPORTER_OTLP_ENDPOINTの値(例:https://otlp-gateway-prod-xx-xxx-0.grafana.net/otlp) - OTLPプロトコル:
http/protobuf - OTLPヘッダー:
OTEL_EXPORTER_OTLP_HEADERSの値(例:Authorization=Basic xxxxx...)
設定を入力したら保存をクリックします。

テレメトリの確認
新しいCoworkセッションでいくつか作業を行い、Grafana Cloud側にデータが届いているか確認します。
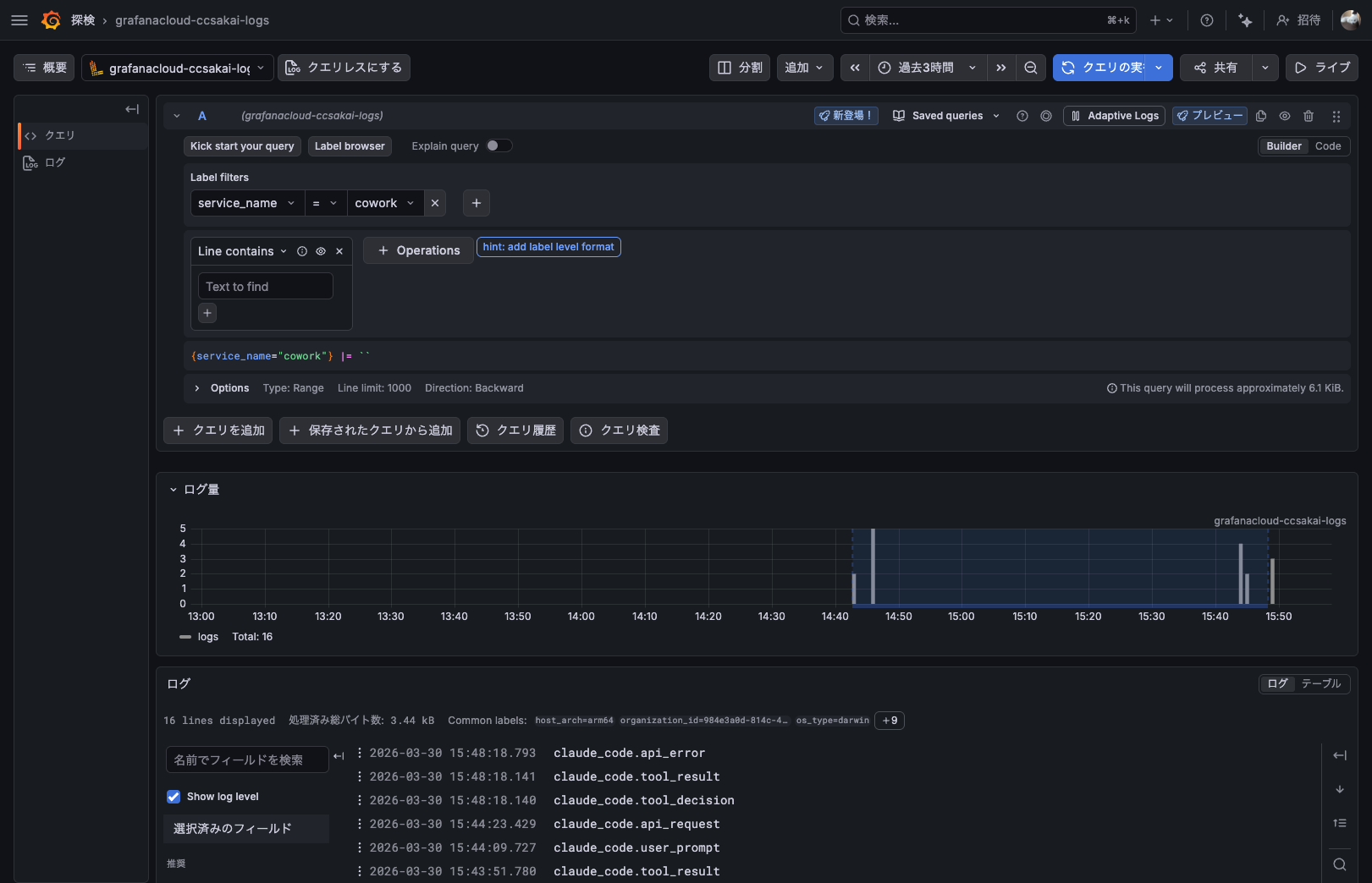
- Grafana Cloudの
探検(Explore)を開く - データソースをLoki(
grafanacloud-xxx-logs)に切り替える - Label filtersで
service_name=coworkを指定して実行

ログ行をクリックすると、Structured metadataとしてイベントの詳細(event_name、duration_ms、cost_usdなど)を確認できます。

簡易ダッシュボードの作成
Exploreで確認できたデータをダッシュボードとして可視化してみます。
今回は以下の4パネル構成でダッシュボードを作成しました。
合計コストと総イベント数で全体の利用規模を俯瞰し、イベント種別の内訳とコスト推移で利用パターンの変化を追えるようにしています。

今回は検証目的のため一部の項目のみになりますが、いい感じに可視化できました!!
合計コスト(Stat)
sum(sum_over_time({service_name="cowork"} | event_name = "api_request" | unwrap cost_usd | __error__="" [$__range]))
総イベント数(Stat)
sum(count_over_time({service_name="cowork"} [$__range]))
イベント種別内訳(Pie chart)
sum by (event_name) (count_over_time({service_name="cowork"} [$__range]))
コスト推移(Time series、棒グラフ)
sum(sum_over_time({service_name="cowork"} | event_name = "api_request" | unwrap cost_usd | __error__="" [$__interval]))
まとめ
CoworkのOTelモニタリング機能を使い、Grafana Cloudでテレメトリデータを可視化してみました。
組織設定のUIからエンドポイント等を指定するだけで、コストや利用状況をダッシュボードで把握できるようになります。
どなたかの参考になれば幸いです。








