
Grafana Assistantを使ってダッシュボードを自動作成してみた
この記事はクラスメソッド発 製造業 Advent Calendar 2025の9日目です。
こんにちは。製造ビジネステクノロジー部のakkyです。
製造装置のデータの可視化にはGrafanaを使うのが手軽で便利ですね。去年はデータの送信、保存と可視化の方法について、Grafana Cloudを使った方法でご紹介しました。
Grafana Cloudは日々アップデートされており、今年のアップデートとして大きいものは日本語に対応、MCPサーバーの公開、そして最も大きなものはGrafana Assistantの発表がありました。
AI for Grafana onboarding: Get your teams started quicker with Grafana Assistant
Grafanaはサーバ用のオブザーバビリティツールとしての用途をメインに押し出しているので、紹介記事もそのような書き出しですが、それ以外の目的でも使えるのでしょうか?検証してみましたのでご紹介します。
検証環境
パブリックプレビュー時の紹介ブログでは、データソースにPrometheusやLokiを使っていたので、今回はより利用する機会の多そうなPostgreSQLをデータベースに使ってみました。
PostgreSQLはAWSに用意しても良いのですが、今回はTiger DataというDBaaSを使ってみました(以前はTimescaleDBという名前でした)。
Tiger DataはPostgreSQLを時系列DBに拡張した製品で、クラウド版のTiger Dataは無料版があり、一定期間無料で使うことができます。
接続設定
前述のとおりTiger DataはPostgreSQLの拡張のため、Grafana CloudではPostgreSQLデータソースとして設定します。
(TimescaleDBとして扱うオプションもありますが、今回はオフにしています)
気象庁のWebサイトから日時、気温、降水量、湿度が含まれるCSVファイルをダウンロードし、実験用データとしてtigerdataのtokyo_weather_dataというテーブルに保存しました。
Assistantの有効化

Grafana上では、まずAssistant pluginを有効にする必要があります。利用規約を読んで承認してください。
なお、利用料金は2026年1月1日まで無料です!
Assistantを使ってみる
Assistantを有効にすると、ChatGPTのようなよくあるテキスト入力UIが出てきます。

特徴的な点としては、エージェントの役割がいくつかあり、いまのところ以下の3つから選べます。
- Assistant
- Deep Investigation
- Dashboarding
Assistantを選んで質問するとGrafanaのWebサイトを検索してGrafanaの接続方法などを答えてくれました。
私はダッシュボードを作ってほしかったので、Dashboardingを選んでどんなダッシュボードが作れるかを見てみましょう。
PostgreSQL(Tiger Data)ダッシュボードの作成
テーブルのコンテキストは持っていないと思われるので、データソース、テーブル名、どんなデータが入っているのかを説明してあげます。
tigerdataデータソースのダッシュボードを作ってください。tokyo_werather_dataというテーブルに時系列で気温、湿度などが入っているので、それぞれのパネルを作ってください。

とはいえGrafanaでは利便性のためにテーブルの一覧やカラム名は取得できるようになっているので、それをうまく利用してSQLクエリを発行してデータを可視化してくれました!


ただ、ダッシュボード自体の作成になるとエラーとなってしまい、実際にパネル(グラフ)を作成するところまではできませんでした。これはエージェントの実装が発展途上であるためだと思います。DBにアクセスして実際のデータは取れていますので、今後のバージョンアップに期待しましょう。

実際にパネルを作ってくれる代わりに、SQLと操作方法を示してくれました。
SELECT
$__timeGroupAlias(datetime, $__interval),
AVG(temperature) AS "気温 (°C)"
FROM tsdb.public.tokyo_werather_data
WHERE $__timeFilter(datetime)
GROUP BY 1
ORDER BY 1
SQLに関しては、すでに正しいクエリを発行してデータが取れていることから、コピペすればほぼ動くでしょう。
Grafanaで使うときに便利なようにGrafana専用のマクロを使ってくれているので、単純にGrafana用Text2SQLとしてとても便利だと思います。

ダッシュボードの作成(ランダムデータ)
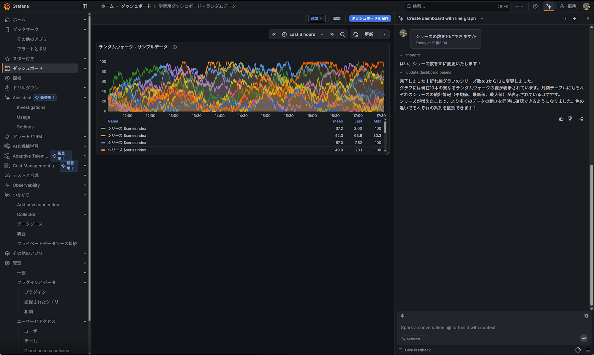
ダッシュボードが作れるパターンとして、ランダムデータソースを元にグラフを作ってもらいました。
こちらは難なく成功しました。

グラフの可視化に関する知識も持っているようで、線の色や透明度など、よくあるパラメータを適切に設定し、見やすいグラフを作ってくれます。

インタラクティブにデータソースを変更することもやってくれました。
データソースのサポートがまだ弱いのが本当に惜しいです。その点さえアップデートされればほぼ自動でかなり便利に使えるようになると思います。
実際にうまくダッシュボードを作るには
ダッシュボードを作る場合、インタラクティブにひとつひとつ作っていってもらってもいいのですが、実際にはある装置のデータをまとめて可視化することになると思います。
思ったようなダッシュボードを作るにはコンテキストをできるだけ具体的に与えることが肝心なので、作りたいダッシュボードの内容を丁寧に説明することを心掛けて以下のようなプロンプトを投げてみました。
プレス機に関するデータがリアルタイムで取得できるので、ダッシュボードを作ってください。
このダッシュボードは保全用に使用します。
- データソースはまだないので、モックとしてランダムデータソースを使ってください。それぞれが取るデータの範囲、可視化方法は以下に明示します。
- サイクルタイム。単位は秒。データの範囲は10~15秒。
- 最大プレス圧力。単位はトン。データの範囲は90~110トン。
- 金型温度。単位は℃。データ範囲は10~100℃。
- 周囲温度。単位は℃。データ範囲は10~40℃。
- 周囲湿度。単位は%。データ範囲は10~70%。
- 振動加速度。単位はm/s2。データ範囲は0.01~0.1。
- モーター電流値。単位はA。データ範囲は30~80A。
- 騒音レベル。単位はdB。範囲は60~80db。
それぞれ適切なデータ可視化の方法を提案して、それぞれ独立したパネルにしてください。
周囲温度、湿度は最新の値だけ可視化できれば良いです。
すると次のようなダッシュボードが出来上がりました。上記プロンプトから手作業なしに作ってくれました。ダッシュボード自体の説明も書いてくれたのは親切ですね。

データがランダムデータなのでわかりづらいですが、閾値もある程度適切に設定してくれています。本来はここも正確に指示するべきでしたが、データ範囲からそれらしく設定してくれました。

パネルの大きさを小さくして1画面に収まるようにすることをもやってほしかったのですが、こちらも未実装のようでした。ただしここはドラッグアンドドロップするだけですので、人間がやってもそれほど苦になる作業ではありません。
まとめ
今回はGrafana Assistantを試用してみました。
まだ未実装な機能はあるものの、大量のデータからダッシュボードを作る際にはとても便利に使えそうだと感じました。
特にSQLに関してはGrafana専用のマクロの知識が入った状態のクエリを書いてくれるので良いですね。
データの可視化はデータ活用の第一歩ですので、まずはGrafana Assistantを利用してたたき台を作り、それを現場からのフィードバックを受けて改善していくことで、データ活用のアイデアもさらに出てくるのではないかと思います。
以上










