
Omniで利用できる棒グラフ・折れ線グラフなど基本のチャートタイプをいろいろ試してみた
こんにちは、業務効率化ソリューション部のikumiです。
今回は、Omniで使える様々なチャートタイプの紹介や、ビューの作り方についても簡単に記載していきます。
Omniについて
Omniは、2022年8月にリリースされたクラウドベースの新しいBIツールとなります。
詳しくは、以下のブログにも記載がございますのでこちらも参考していただければと思います。
私自身、BIツールを使ったダッシュボード作成の経験も長いので、いったいOmniではどんなチャートが作れるのか気になったので、早速いろいろ試してみました。チャートタイプも様々あるので、本エントリではよく使う基本のチャートについて紹介していきます。
また今回は、チャート種類の紹介となりますので、作成手順等については以下のブログを参考にしていただければと思います。
棒グラフ(bar chart)
- 棒グラフには、以下の3つのオプションが用意されています。
- グループ棒グラフ(基本の棒グラフ)
- 積み上げ棒グラフ
- 100%積み上げ棒グラフ
- また、それぞれのオプションを選択したうえで、設定次第で以下のようなグラフも実現できます。
- 指標の積み上げ棒グラフ
- 2重軸グラフ
それぞれ設定していきます
グループ棒グラフ(基本の棒グラフ)
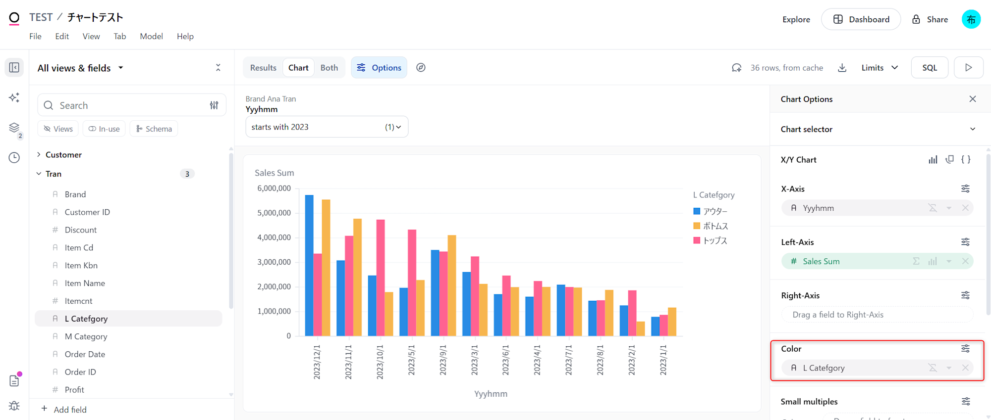
- グループ棒グラフのオプションを選択し、横軸にしたい分析列を
X-Axisに、縦軸にしたい指標をLeft-Axisを配置すると、基本の棒グラフが作成できます

- その状態で、グループ化したい分析列を
colorに入れると、グループ棒グラフになります

- もしくは、もう一つの指標を
Left-Axisに重ねて配置することで、指標グループの棒グラフを作成できます

- また、
small multiplesにカラムを入れることで、グラフの分割も可能です- Culumnに入れると縦方向に分割
- Rowに入れると横方向に分割

2重軸グラフ
- 基本の棒グラフを作成した状態で、もう一つの指標を
Right-Axisに配置することで、軸が分かれるので2重軸を作成することができます

積み上げ棒グラフ
- 積み上げ棒グラフのオプションを選択し、基本のグラフに対して項目分けしたい分析列を
colorに入れると、積み上げ棒グラフになります

- もしくは、もう一つの指標を
Left-Axisに重ねて配置することで、指標の積み上げ棒グラフとなります

100%積み上げ棒グラフ
- 100%積み上げ棒グラフのオプションを選択し、基本のグラフに対して項目分けしたい分析列を
colorに入れると、積み上げ棒グラフになります

以上のように、選択するオプションと設定の組み合わせで棒グラフでも色々なグラフを表現することができました
折れ線グラフ(line chart)
折れ線グラフには以下のオプションが用意されています。
- 基本の折れ線グラフ
- 2重軸折れ線グラフ
基本の折れ線グラフ
- グラフの作成手順としては棒グラフとほとんど同じですが、折れ線グラフを使用する際は時系分析列データが適しているので、なるべく時系分析列データを横軸に設定しましょう。そうでない場合は、グラフの表示が崩れるケースがありますので注意が必要です
- 作成するには折れ線グラフのオプションを選択し、横軸にしたい分析列を
X-Axisに、縦軸にしたい指標をLeft-Axisを配置すると、基本の折れ線が作成できます

- 項目ごとに分けたい場合は、項目分けしたい分析列を
colorに入れると実現可能です

2重軸折れ線グラフ
- こちらも棒グラフとほとんど同じ手順で、基本の折れ線グラフにもう一つの指標を
Right-Axisに配置することで、2重軸折れ線グラフを作成できます

複合グラフ(bar & line chart)
- 複合グラフは、棒グラフの2重軸もしくは指標積み上げグラフを作成したあと、もう一方の指標表現を折れ線に変更することで実現できます

面グラフ(area chart)
面グラフには以下のオプションが用意されています。
- 基本の面グラフ
- 100%積み上げ面グラフ
基本の面グラフ
- 面グラフのオプションを選択、横軸にしたい分析列を
X-Axisに、縦軸にしたい指標をLeft-Axisを配置、項目分けしたい分析列をcolorに入れると完成します

100%積み上げ面グラフ
- 基本の面グラフが作成出来たら、100%積み上げ面グラフのオプションを選択すると完成します

円グラフ(pie & donut chart)
- 円グラフは、項目分けしたい分析列を
color、割合を示したい指標をsizeに配置します

- また、sizeオプションの
Inner Radiusのバーをを調整すると、円グラフにもドーナツグラフにも調整可能です

ヒートマップ(Heatmap)
- ヒートマップチャートのオプションを選択し、横軸にしたい分析列を
Xに、縦軸にしたい分析列をYに、濃淡を表したい指標をcolorに配置すると完成します

単一テーブル(Table)
- 単一テーブルのオプションを選択し、表にしたい分析列や指標を
Fieldsに配置します。なお、Fieldsに配置する順序で、テーブルの表示の順番も制御が可能です

- また、
Pivotに分析列を配置するとクロス集計表にすることもできます

さいごに
いかがでしたでしょうか。Omniでも基本のグラフは問題なく可視化できますね✨他にも色々な可視化表現がありますが、長くなってしまったので、別のブログで紹介させていただきます。









