[アップデート]Amazon Managed Grafana が Grafana 12.4 ワークスペースの作成をサポートしました
はじめに
待ってました!Amazon Managed Grafana待望のアップデートです!
現在の10.4からオープンソース版の11.xを飛ばして12.4までサポートされるようになりました。
執筆時点でオープンソース版の最新が13.0で、一つ前が12.4なのでほぼ最新に近い状態です。
細かいアップデートは多岐にわたるので、大きな変更点をいつくか紹介したいと思います。
今回追加された機能については以下のドキュメントに一覧があります。
Drilldown
Grafanaでデータを調査するとき、これまではデータソースに応じた専用のクエリ言語の知識が必要でした。
Grafana Drilldownはそんな専門知識を必要とせず、クエリを書かずにUI上の操作だけでデータを探索できる機能です。
Drilldownは Logs, Metrics, Traces, Profiles の4つのデータに対応しています。
ただし対応しているデータソースは限定されています。
基本的にはGrafana Stackが対象になります。
CloudWatch LogsやCloudWatch Metricsなど、基本的にAWSサービスのデータソースには対応していません。
普段慣れているクエリ言語であっても、簡単な調査であればDrilldownでUI上から調査してしまう方が早かったりします。
試しにDrilldownでLokiのログデータを可視化してみましょう。
今回はデータソースとしてGrafana CloudにあるLokiのデータを使います。

表示フィールドの選択やフィルタリングなどが簡単にUI上から設定できる作りになっています。
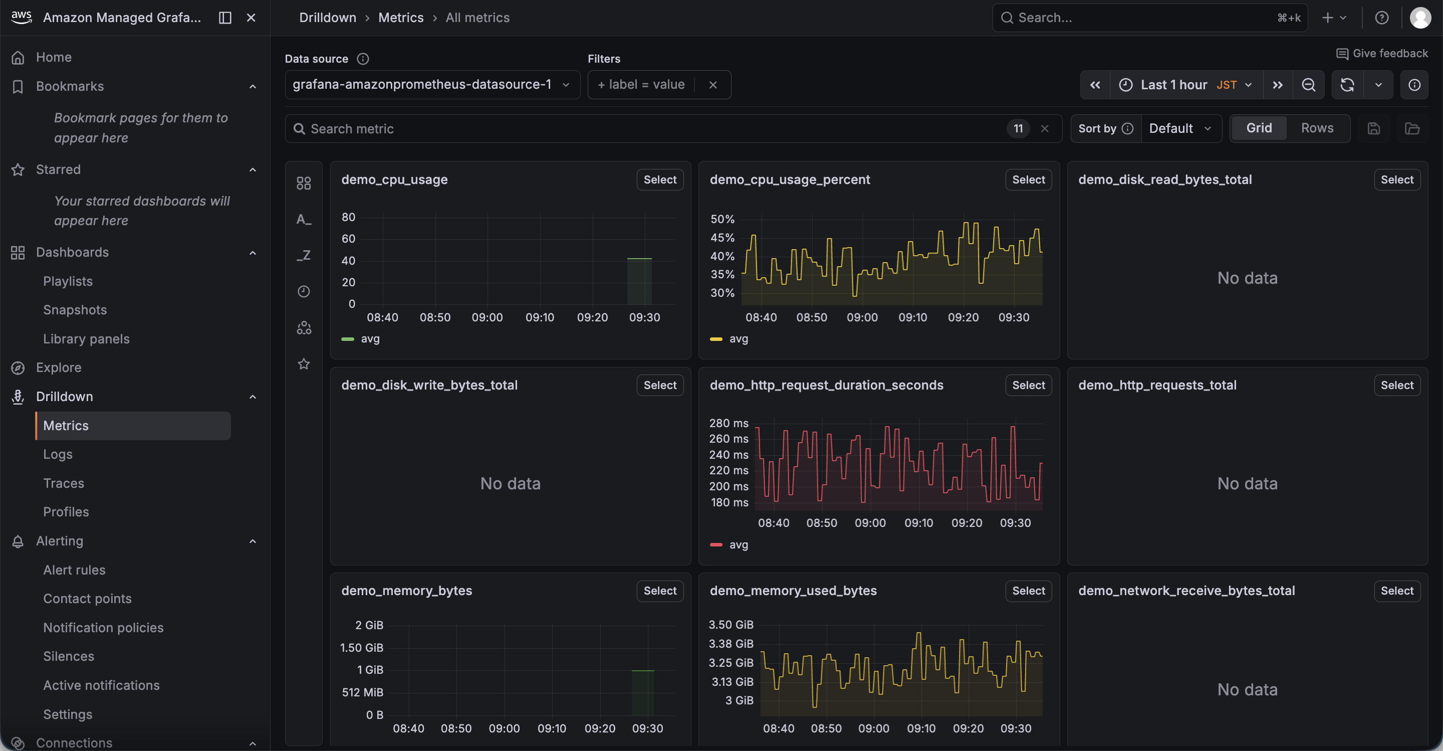
次はメトリクスも可視化してみましょう。
メトリクスDrilldownはAmazon Managed Service for Prometheusにも対応しています。
以下はAmazon Managed Service for PrometheusのデータをDrilldownで表示してみた画面です。

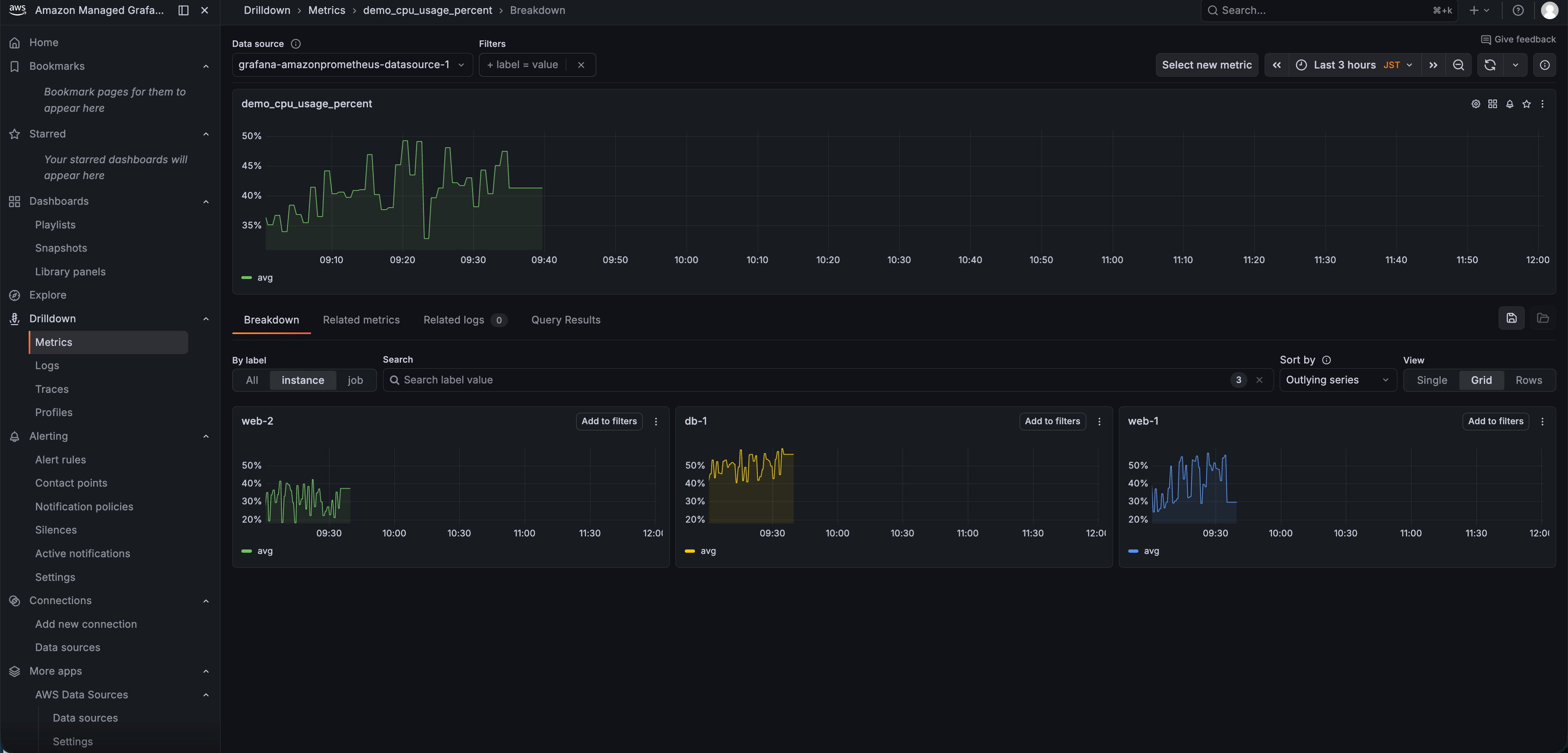
パネルを選択すると、機能名通りドリルダウンして詳細な情報を調査することが可能です。

Scenes powered ダッシュボード
ダッシュボードのレンダリングエンジンがScenesライブラリベースに刷新されました。
見た目は大きくは変わりませんが、裏側で動くのエンジンが大きく変わっています。
具体的に何が嬉しいかというと、ビジュアライゼーション・変数・クエリ・時間範囲に素早くアクセスできるようになりました。
体感で分かりやすいところだと、重いダッシュボード読み込み時に表示されていた「Services loading」画面がなくなり、変数反映がバックグラウンドで実行されるようになりました。
パネル数の多いダッシュボードではダッシュボードを表示するまでにかなり時間がかかっていたという方には嬉しいアップデートだと思います。
また、テンプレート変数と時間範囲もスクロールしても上部に固定表示されるようになっています。
これは地味に嬉しいアップデートじゃないでしょうか。
下の画像だけだと分かりづらいですが、v12の場合は画面上部の変数や時間範囲が画面の上部に固定されています。v10の場合だとスクロールに合わせて表示が消えます。
以下、v10とv12で同じダッシュボードを作成した際の画面の違いです。
v10

v12

また、個人的にはv10では、編集画面までの導線が微妙でした。。
あれ、今これ編集画面かな?みたいなことがありましたが、Scenesに移行されたことにより編集モードとプレビューモードの違いがはっきり分かるようになりました。
Scenesによる細かい変更はこちらのブログに詳細が書かれているので、気になる方はこちらをご覧ください。
CloudWatch プラグインの強化
CloudWatch Logsのクエリ言語として、従来のCloudWatch Logs Insights構文に加えてOpenSearch PPLとOpenSearch SQLが使えるようになりました。
CloudWatch Logs Insightsの独自構文に馴染みがなくても、SQLやPPLを普段使っている人ならすぐにログ検索ができます。

また、CloudWatch Metrics Insightsのクロスアカウントクエリがサポートされました。
これまでクロスアカウントのメトリクスを見るにはアカウントごとにデータソースを用意するか手動でクエリを書く必要がありましたが、複数アカウントのメトリクスをSQLで横断的に監視できるようになっています。
Account IDでのGroup Byにも対応しているので、アカウント別の比較も簡単です。
ただし、アカウント横断でMetrics Insightsを利用する場合は事前にクロスアカウントでメトリクスを集約している必要があります。
設定方法は以下のブログを参考にしてください。
試しにマルチアカウントのメトリクスを集約してMetrics Insightsで可視化してみました。

わざわざアカウントごとにデータソースを作成する必要がなくなったので、マルチアカウントでのメトリクス監視が楽になりますね。
さらにログ異常検出とパターン分析機能も追加されています。
CloudWatchの機械学習ベースのLog Anomaly Detectionを使って、Grafana上から直接ログの異常を検出できます。
日本語対応
日本語表記にできないかな〜とブラウザの日本語翻訳などで試行錯誤された方に朗報です!
日本語がプレビュー版でサポートされました。
Administration > General > Default preferences > Languageから
「日本語」を選択することで日本語表示に変わります。

破壊的変更
v12では、いくつかの破壊的変更があります。
特にv10以前からある古い機能を使っているようなケースではv12への移行に注意が必要です。
数が多いので、v12へ移行する前に以下のドキュメントから自身の環境に影響がないか確認しましょう。
また、v10からv12へのバージョンアップは執筆時点ではサポートされていないようです
コンソール画面からv10のワークスペースを確認してもバージョン更新の機能は見つかりませんでした。
現時点ではv12は新規作成のみ利用可能なようです。
まとめ
次はv11かな、と思っていましたがいきなりオープンソース版の最新に近いバージョンまでサポートしてくれました。嬉しい。
いつの日かGrafana AssistantがAmazon Managed Grafanaに追加されることを期待したいですね。









